Zum Inhalt springen

Features

EEDC Cockpit Dashboard
  • Hero-Leiste mit den wichtigsten Kennzahlen: Autarkiegrad, Eigenverbrauchsquote, Gesamtertrag
  • Energie-Flussdiagramm – Wohin fließt dein Strom?
  • Amortisations-Fortschritt pro Komponente mit Methodenhinweis
  • Jahres-Rendite (p.a.) für jede Investition
  • Sparklines für Monatsverläufe
  • Social-Media-Textvorlage – Kopierfertige Monatsübersicht für Twitter/X und Facebook

EEDC Auswertungen PV-Anlage
  • Energie-Übersicht: Monatliche Aufschlüsselung von Erzeugung, Verbrauch, Einspeisung, Netzbezug
  • PV-Anlage: SOLL-IST-Vergleich pro String, Degradationsanalyse
  • Speicher: Lade-/Entladezyklen, Netzladungsanteil
  • Wärmepumpe: COP/JAZ/SCOP-Auswertung, Heiz- vs. Warmwasseranteil
  • E-Auto & Wallbox: Fahrleistung, PV-Ladeanteil, V2H-Entladung, Firmenwagen-Unterstützung
  • Investitionen: ROI pro Komponente, Realisierungsquote (Prognose vs. Realität)
  • Community: Anonymer Vergleich mit anderen EEDC-Nutzern

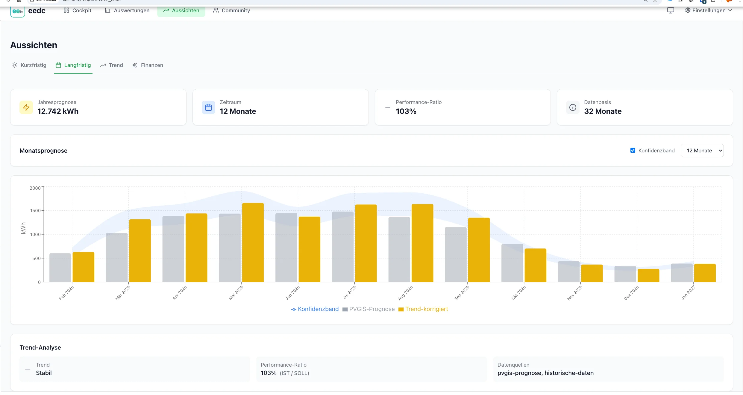
EEDC Aussichten Langfristprognose

Kurzfristig

7-Tage Wetterprognose mit erwarteter PV-Erzeugung basierend auf GTI (Global Tilted Irradiance) für deine spezifische Modulneigung und -ausrichtung.

Langfristig

12-Monats-Prognose basierend auf PVGIS-Daten, angepasst an deine historischen Erträge und saisonale Muster.

Trend-Analyse

Erkennung von Leistungsveränderungen und Degradation über die gesamte Betriebsdauer deiner PV-Anlage.

Finanzen

Amortisationsprognose, kumulierte Erträge und Finanzplanung bis zum Break-Even – inklusive Mehrkosten-Ansatz.


EEDC Community Trends
  • Anonymer Benchmark: Deine Anlage vs. Community-Durchschnitt
  • Radar-Chart: Performance auf 6 Achsen im Vergleich
  • Regionale Auswertung: Interaktive Choropleth-Karte nach Bundesländern
  • Achievements: Gamification mit 7 Auszeichnungen (Autarkiemeister, Solarprofi, …)
  • Komponenten-Deep-Dives: Detailvergleiche für Speicher, WP, E-Auto, Wallbox, BKW

  • Einrichtung-Hub: Zentrale Seite zur Konfiguration aller Datenquellen (HA, Connector, Cloud, CSV)
  • Monatsabschluss-Wizard: Zentrale Anlaufstelle für monatliche Daten mit Status-Chips für alle Quellen
  • Schnellzugriff: Kalender-Icon mit Badge zeigt offene Monate direkt in der Hauptnavigation
  • Portal-Import: CSV-Upload von SMA Sunny Portal, SMA eCharger, EVCC, Fronius Solarweb
  • Cloud-Import: Daten direkt aus Hersteller-Cloud-APIs abrufen (SolarEdge, Fronius, Huawei, Growatt, Deye/Solarman, EcoFlow)
  • Custom-Import: Beliebige CSV/JSON-Dateien mit flexiblem Feld-Mapping importieren, Auto-Detect für Spalten, Templates speicherbar
  • 9 Geräte-Connectors: SMA ennexOS, SMA WebConnect, Fronius, go-eCharger, Shelly, OpenDTU, Kostal, sonnenBatterie, Tasmota SML
  • CSV-Import: Personalisierte Vorlage mit Plausibilitätsprüfung
  • HA-Statistik Import: Bulk-Import historischer Daten aus Home Assistant

  • Kleinunternehmerregelung: Automatische USt-Berechnung auf Eigenverbrauch bei Regelbesteuerung
  • Spezialtarife: Separate Strompreise für Wärmepumpe und Wallbox
  • Firmenwagen: Dienstliches Laden mit AG-Erstattung in der ROI-Berechnung
  • Sonstige Positionen: Flexible Erträge und Ausgaben pro Monat

ProviderRegionBesonderheit
Bright Sky (DWD)DeutschlandOffizielle DWD-Daten, MOSMIX-Prognose
Open-MeteoWeltweitHistorisch + Forecast
Open-Meteo SolarWeltweitGTI-Berechnung für geneigte Module
PVGISEuropaTMY-Referenzdaten der EU